
Создание дашбордов учетной системы MYBOX
Мобильные приложения
ИНТЕРВОЛГА сотрудничает с федеральной сетью доставки блюд паназиатской кухни MYBOX по разным направлениям.
Мы не только разработали для них сайт, мобильные приложения и задизайнили корпоративное курьерское приложение доставки, но и разработали дашборды для внутренней учетной системы.
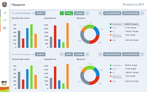
Учетная система собственной разработки в MYBOX содержит все цифры по каналам продаж. Это большой массив информации, которую необходимо как-то обрабатывать и структурировать.
Для оперирования данными и построения наглядных дашбордов компания приобрела сторонний софт DevExpress. С ним работают аналитики и маркетологи, отслеживают выручку по регионам, торговым точкам, эффект от маркетинговых акций.
Перед ИНТЕРВОЛГОЙ стояла задача создания интерфейсов для дашбордов (отчеты) по статистическим данным.
Ниже приведены дизайн-макеты, которые мы сделали, чтобы придать системе дашбордов корпоративный вид и обеспечить удобство работы.
Пишите нам — мы готовы решать интересные и непростые задачи!
Мы не только разработали для них сайт, мобильные приложения и задизайнили корпоративное курьерское приложение доставки, но и разработали дашборды для внутренней учетной системы.
Приложение для руководителей и аналитиков — как и зачем
Специализированное приложение для руководителей — дашборды DevExpress.Учетная система собственной разработки в MYBOX содержит все цифры по каналам продаж. Это большой массив информации, которую необходимо как-то обрабатывать и структурировать.
Для оперирования данными и построения наглядных дашбордов компания приобрела сторонний софт DevExpress. С ним работают аналитики и маркетологи, отслеживают выручку по регионам, торговым точкам, эффект от маркетинговых акций.
Перед ИНТЕРВОЛГОЙ стояла задача создания интерфейсов для дашбордов (отчеты) по статистическим данным.Ниже приведены дизайн-макеты, которые мы сделали, чтобы придать системе дашбордов корпоративный вид и обеспечить удобство работы.
Выводы
Как итог — ИНТЕРВОЛГА решила интересную задачу по визуально-удобному представлению данных дашбордов и вписала дизайн в общую концепцию.Пишите нам — мы готовы решать интересные и непростые задачи!
Результат
Над проектом работали
Ольга С.
Александр К.
Статьи по теме









